ТЕМА 1.3. ОБОРУДОВАНИЕ СИСТЕМ ОТОПЛЕНИЯ
Требования к отопительным приборам.
Отопительными приборами называют устройства, предназначенные для передачи тепловой энергии в отапливаемое помещение от теплоносителя. Они должны удовлетворять теплотехническим, технико-экономическим, гигиеническим, архитектурно-стоительным, монтажным и эксплуатационным требованиям.
Теплотехнические требования к отопительным приборам определяют следующие их показатели: тепловую мощность, поверхность нагрева, перепад температур между поверхностью нагрева прибора и воздухом, расход теплоносителя, площадь стен и пола здания, занимаемую прибором.
Технико-экономические требования определяют такие показатели, как тепловое напряжение материала, которое оценивают количеством тепловой энергии, отдаваемой в помещение в течение 1ч (при разности температур теплоносителя и окружающего воздуха 1ºС), отнесенной к 1 кг массы отопительного прибора, и стоимость 1м² прибора.
Гигиенические требования сводятся к тому, чтобы отопительные приборы имели поверхность, доступную для уборки пыли.
Архитектурно-строительные требования состоят в том, чтобы отопительные приборы занимали минимум полезной площади, имели соответствующий эстетическим нормам внешний вид и отвечали тенденциям повышения труда при массовом производстве.
Монтажные требования к отопительным приборам сводятся к тому, чтобы приборы были достаточно прочными при транспортировке, имели прочные крепежные узлы, допускали применение индустриальных методов монтажных работ.
Эксплуатационные требования учитывают необходимость обеспечения комфортных условий в отапливаемых помещениях независимо от изменяющихся внешних условий. Для этого отопительные приборы должны быть обеспечены средствами регулирования тепловой мощности, иметь высокую коррозионную стойкость.
Типы отопительных приборов и их характеристики.
Отопительные приборы классифицируют:
по материалу, из которого они изготовлены (стальные, чугунные, алюминиевые и т.д.);
высоте (низкие, средние и высокие);
динамическим характеристикам (инерционные, малоинерционные и безынерционные);
способу передачи тепловой энергии (конвективного или радиационного теплообмена).
Ниже рассмотрены конструктивные особенности и технические характеристики наиболее распространенных отопительных приборов.
Регистры. Эти приборы находят применение в цехах промышленных зданий со значительным выделением пыли, теплицах, помещениях машино-тракторных станций. Их изготавливают из стальных труб диаметром 32…109 мм, соединяемых сваркой. (рис. 4.1) Стальные регистры характеризуются высокими теплотехническими и гигиеническими показателями. Их коэффициент теплопередачи составляет 10,5…14 Вт/(м²ºС).
Приборы легко очищать от пыли, но из-за громоздкости, неэстетичного внешнего вида и необходимости применения ручного труда при сборке они не отвечают повышенным архитектурно-строительным и монтажным требованиям.
Радиаторы. Эти широко распространенные отопительные приборы изготовляют, как правило, из серого чугуна или стали.
Чугунные радиаторы состоят из секций (рис.4.2), которые соединены друг с другом с помощью ниппелей, имеющих на одной половине длины наружную левую резьбу, а на другой- правую.
Благодаря такому соединению можно получать радиаторы с различным числом секций, а значит, с различной поверхностью нагрева. Технические характеристики секций чугунных радиаторов приведены в таблице:
| Модель | Площадь поверхности нагрева секции, м2 | Размеры ,мм (см. рис. 4.2) | Масса секции с ниппелями и пробками, кг | |
| А | В | |||
| М –140А | 0,254 | 7,44 | ||
| М – 140АО | 0,299 | 8,23 | ||
| М –90 | 0,2 | 6,58 | ||
| М –140 | 0,238 | 7,5 |
Чугунные радиаторы коррозионно-стойкие, имеют высокие теплотехнические показатели, их коэффициент теплопередачи составляет 9,1…10,6 Вт/(м²ºС). Недостатками чугунных радиаторов являются: невысокая механическая прочность, малое тепловое напряжение металла, трудность изготовления (литье) и монтажа, а также неэстетичный внешний вид.
Стальные радиаторы изготовляют из листовой стали толщиной 1.25…1,5 мм путем автоматической сварки двух штампованных половин.
Радиаторы типа СТАЛ (сталь-алюминий) производства России, расчитанные на рабочее давление 2,0 МПа, испытательное давление 3,0 МПа, рекомендованы для применения в системах высокого давления. По дизайну они не уступают лучшим европейским образцам, а по надежности и долговечности превосходят их.
ОСНОВНЫЕ ПАРАМЕТРЫ РАДИАТОРОВ
СТАЛ-300 СТАЛ- 500
Межцентровое расстояние, мм…………………..300 500
Высота, мм…………………………………………280 580
Глубина, мм………………………………………..100 100
Ширина, мм………………………………………...75 75
Теплоотдача, Вт, при разности температур 70ºС..124 196
Объем, л…………………………………………….0,2 0,3
Из широкой гаммы радиаторов зарубежных фимр, представленных на российском рынке отопительных прибаров, следует выделить радиаторы серии СF. Секции радиатора состоят из двух стальных трубок (каналов для прохода теплоносителя), залитых под давлением высококачественным алюминиевым сплавом. При этом образуются единые (без сварочных швов) и симметричные относительно центра тяжести секции с оребрением современного дизайна. Конструкция радиаторов обладает следующими преимуществами:
1. повышенная прочность, позволяющая применятть эти радиаторы при рабочем избыточном давлении теплоносителя 2,5 МПа; испытательное давление составляет 3,75 МПа; (для сравнения, чугунные радиаторы – максимальное рабочее давление 0,6 МПа; испытательное – 1,2 МПа).
2. минимальная площадь поверхности контакта теплоносителя с алюминиевым сплавом (в 5-10 раз меньше, чем в обычных алюминиевых радиаторах), а также отсутствие в головках секций «карманов» – сборников газов и шлама, что сводит к минимуму опасность коррозии и образования газов, в том числе водорода;
3. малый внутренний объем секций (в среднем в 4 раза меньше, чем у других литых алюминиевых радиаторов) что делает радиаторы малоинерционными и позволяет более эффективно регулировать теплоотдачу как ручным, так и автоматическим способом. Кроме того, повышается экономичность системы отопления при заполнении ее антифризом;
4. симметричность секций (верх не отличается от низа), что существенно облегчает и ускоряет монтаж радиаторов;
5. оригинальная конструкция торцов секций, позволяющая при их стяжке ниппелями зажимать внутри специальных пазов торцеобразные кольцевые прокладкииз термостойкой резины, которые обеспечивают (в отличие от паронитовых прокладок у других систем) высокую степень герметичности радиаторов и возможность многоразового использования прокладок.
Радиаторы могут применяться в одно- и двухтрубных горизонтальных и
вертикальных системах отопления с естественной и принудительной циркуляцией теплоносителя.
Для обеспечения максимальной теплоотдачи радиатор серии СF должен быть установлен на расстоянии минимум 3 см от стены, 10 см от верхней поверхности при установке в нишу и при наличии полок и 12 см от пола.
Ребристые трубы. Эти отопительные приборы, изготовляемые литьем из серого чугуна, находят широкое применение в системах водяного и парового отопления промышленных и сельскохозяйственных зданий.


Круглые ребра со стороны контакта с воздухом обеспечивают отдачу конвекцией до 50% теплоты.
Положительными факторами, способствующими широкому прменению ребристых чугунных труб в качестве отопительных приборов, является простота их изготовления и монтажа, а также относительно низкая стоимость.
Недостатки – низкие эстетические и гигиенические показатели, исключающие их применение в жилищном и гражданском строительстве.
Приборы конвекторного типа. В этих приборах большая часть теплоты от теплоносителя передается в отапливаемое помещение конвекцией. Они хорошо встраиваются в интерьер жилых и общественных зданий.
Конвекторы типа «Аккорд» (рис. 4.5, а) выпускаются без кожуха, а типа «Комфорт-20» (рис. 4.5, б) и «Ритм»- с кожухом.



К недостаткам этих отопительных приборов относятся: трудность удаления пыли с ребристой поверхности; перегрев верхней зоны помещения; необходимость выпуска большого числа типоразмеров конвекторов.
Преимуществами конвекторов являются: безинерционность; сильно развитые поверхности контакта с воздухом, что обеспечивает передачу в помещение не менее 75% тепловой энергии конвекцией; хорошие архитектурно- строительные и монтажные качества; высокие технико-экономические показатели. У конвекторов тепловое напряжение металла в 3 раза больше, чем у радиаторов.
Бетонные отопительные панели. В последние годы в практике проектирования и строительства жилых и общественных зданий в России начинают использоваться зарубежные технологии наполдного отопления. Хорошо известно, что система отопления более экономична, когда тепловые потоки направлены снизу вверх.

Большая сплошная поверхность теплоотдачи предпочтительнее интенсивного теплоисточника. Комбинация из теплового излучения и медленного конвективного теплообмена является наилучшим техническим решением. В соответствии с международными стандартами температура пола не должна превышать 29ºС; диапазон наиболее кофортных температур – 19…26ºС.
В настоящее время надежные системы напольного отопления стали технически возможными благодаря появлению специальных эластичных труб, укладываемых в пол. В таких системах циркулирует малый объем воды, теплота распространяется равномерно, система отопления является низкотемпературной.
Технико-экономические показатели системы напольного отопления Wirsbo
Тепловая нагрузка, Вт/м2……………………………………..80
Температура греющей воды, ºС………………………….40…45
Температура поверхности пола, ºС…………………………...26
Диаметр трубы, мм…………………………………………….20
Шаг установки труб, мм………………………………………300
Глубина установки труб, мм…………………………………..50
Расход труб, м/м²………………………………………………3,5
Преимуществами указанной системы являются:
приспособленность к различным видам полов (наливные бетонные, деревянные на балках, настеленные) и их покрытий (ковры, пиломатериалы, паркет, кафельная плитка и т.д.);
возможность использования различных источников энергии для нагревания воды (электричество, мазут, уголь, газ и т.д.);
хорошее распределение температур в помещениях;
возможность автоматического регулирования температуры в каждом помещении;
долговечность, экономичность, простота монтажа;
соответствие современным архитектурно-строительным требованиям (не нарушает современный дизайн интерьера);
высокие санитарно-гигиенические показатели.
Трубы, длина которых может достигать 480м, легкие, хорошо сгибаются и укладываются. Патрубки и коллекторы специально спроектированы для надежной и точной сборки. Трубы крепят к стальной арматуре, после чего выполняют бетонирование. Для укладки труб могут использоваться специальные полистироловые рейки со скобами.
В настоящее время отечественная промышленность освоила выпуск металлополимерных труб, конкурентноспособных с зарубежными изделиями такого рода.
Размещение и крепление нагревательных приборов.
Отопительные приборы в помещениях категорий А, Б, В размещают на расстоянии (в свету) не более 100 мм от поверхности стен; в нишах отопительные приборы размещать не допускается.
В производственных помещениях с постоянными рабочими местами, находящимися на расстоянии 2 м или менее от окон, в местностях с расчетной температурой наружного воздуха -15ºС и ниже (параметры Б) отопительные приборы устанавливают под световыми проемами окнами) для защиты работающих от холодных потоков воздуха. Эти отопительные приборы расчитывают на возмещение потерь теплоты через наружные ограждающие конструкции на высоту до 4 м от пола или рабочей площадки, а при соответствующем обосновании – и на большую высоту.
Последовательное соединение отопительных приборов («на сцепке») допускается в пределах одного помещения. Отопительные приборы гардеробных, коридоров, уборных, умывальных, кладовых можно присоединять «на сцепке» к приборам соседних помещений.
Разностороннее присоединение трубопроводов к радиаторам следует предусматривать при числе секций радиатора более 20 (в системах с естественной циркуляцией – более 15), а также при наличии не менее двух радиаторов присоединенных «на сцепке».
Присоединение отопительных приборов к стоякам отопления из металлополимерных труб показано на рис.4. 8
Вертикальные отопительные приборы (радиаторы, конвекторы) можно устанавливать в помещении как у наружной, так и у внутренней стены (рис.4.9). При размещении прибора у внутренней стены помещения (рис. 4.9, б) не только значительно сокращается протяженность труб, подающих и отводящих теплоноситель от прибора, но и повышается теплопередача последнего в помещение (примерно на 7% в равных температурных условиях) из-за интенсификации теплообмена и устранения дополнительной теплопотери через наружную стену. При всей экономической рациональности такой установки отопительного прибора она допустима лишь в южных районах с короткой зимой, кроме того такая установка приборов плохо встраивается в интерьер.
В северных районах целесообразно устанавливать отопительный прибор вдоль наружной стены помещения и особенно под окнами (рис. 4.9, а). При таком размещении прибора увеличивается температура внутренней поверхности в нижней части наружной стены и окна, что повышает тепловой комфорт помещения, уменьшая радиационное охлаждение людей.

Кроме того, расположение отопительного прибора под окном препятствует образованию ниспадающего потока холодного воздуха, если нет подоконника, перекрывающего прибор (рис. 4.10, а), и движению воздуха с пониженной температурой у пола помещения (рис. 4.10, в).

Вертикальный отопительный прибор целесообразно размещать возможно ближе к полу помещения (минимальное расстояние от пола 60мм). При значительном подъеме прибора над полом в помещении создается зона переохлаждения воздуха и поверхности пола, так как циркуляционные потоки нагреваемого воздуха, замыкаясь на уровне установки прибора, не захватывают и не прогревают в этом случае нижнюю часть помещения.
Чем ниже и длиннее сам по себе отопительный прибор, тем ровнее температура помещения и лучше прогревается его рабочая зона. Примером такого отопительного прибора, улучшающего тепловой режим рабочей зоны помещения, может служить плинтусный конвектор без кожуха, который из-за малой теплопередачи на 1 м устанавливается по всей длине наружной стены Высокий и короткий отопительный прибор создает активный восходящий поток-фонтан теплого воздуха над собой. Не говоря уже о бесполезном перегревании верхней зоны помещения, в этом случае охлажденный воздух опускается по обеим сторонам такого прибора в рабочую зону, вызывая неприятное ощущение «дутья» у сидящих людей.
Натурные исследования, проведенные в общественном здании с двойным ленточным остеклением окон в металлических переплетах, под которыми в два ряда установлены конвекторы плинтусные типа 20 КП, показали, что при tн = -10ºС и tв = +22ºС , температура внутренней поверхности стекла над конвекторами равнялась 19,9ºС, посередине высоты окна 16,5ºС и наверху окна 15,9ºС (температура поверхности конвекторов 54ºС). Прибор обеспечивает тепловой комфорт в рабочей зоне помещения
В другом общественном здании с тройным ленточным остеклением окон в деревянных переплетах, под которыми в отдельных местах расположены конвекторы типа «Комфорт», в тот же период было зафиксировано,что при tн = -8ºС и tв = +14ºС температура внутренней поверхности стеновой панели над конвектором равнялась 28ºС, стекла над конвектором 12-13ºС и стекла без конвектора под ним 8-9ºС (температура поверхности конвектора 55ºС).
В первом здании поток теплого воздуха поднимался от конвектора, над которым нет подоконника, вертикально вдоль стекла (рис.4.10, а). Во втором – подоконник над конвектором отклонял поток теплого воздуха в глубь помещения и возникала циркуляция воздуха, изображенная на рис. 4.10, б. Хотя температура внутренней поверхности стекла в этом случае и возрастала, в помещении наблюдался неприятный воздушный поток, направленный под некоторым углом вверх через рабочую зону.
Еще более неприятный для людей поток воздуха, аналогичный показанному на рис. 4.10, в, создавался во второй половине помещения, гдепод окном нет прибора, и температура поверхности стекла поэтому быласравнительно низкой.
Способность вертикального отопительного прибора вызывать активный восходящий поток теплого воздуха используется для отопления высокого помещения с тем, чтобы не устанавливать второй ярус приборов. Обычно в помещении высотой более 6 м, особенно если имеются вторые световые проемы в верхней его части, рекомендуется часть отопительных приборов (от ¼ до ⅓ общей площади нагревательной поверхности) размещать в верхней зоне. При использовании в качестве отопительных приборов отдельных радиаторов такая рекомендация, несомненно, должна учитываться.
Особое размещение отопительных приборов требуется в лестничных клетках – своеобразных вертикальных трубах, пронизывающих здания снизу доверху. Естественное движение воздуха в лестничных клетках в зимний период, усиливающееся с увеличением высоты, способствует переносу тепла в верхнюю их часть и, вместе с тем, вызывает переохлаждение нижней части, прилегающей к открывающимся наружным входным дверям. Частота открывания наружных дверей и, следовательно, охлаждение прилегающей части лестницы косвенно связаны с размереми здания и в многоэтажном здании в большинстве случаев выше, чем в малоэтажном. Очевидно, при равномерном размещении отопительных приборов по высоте будет происходить перегревание средней и верхней частей лестничной клетки и соответствующее переохлаждение нижней части.
Таким образом, в лестничных клетках целесообразно концентрировать отопительные приборы в нижней их части, рядом с входными дверями. В малоэтажных зданиях эта рекомендация конструктивно выполнима, в крайнем случае возможен перенос части обычных приборов на промежуточную площадку между первым и вторым этажами. Между входными дверями в здание, т.е. в первом тамбуре со стороны улицы, установка отопительного прибора нежелательна во избежание замерзания воды в нем или в отводной трубе при случайном продолжительном открытии наружной двери.
Выше рассматривалась стандартная – открытая установка отопительного прибора. Практически в редких случаях установка прибора соответствует стандартной. Приборы могут быть размещены в стенной нише, под подоконником, в два-три ряда по высоте, наконец, могут быть специально декорированы. Если по эстетическим или технологическим требованиям ограждение или укрытие прибора необходимо, то его конструкция по возможности не должна уменьшать (допускается снижение не более чем на 15%) тепловой поток от теплоносителя в помещение. Поэтому конструкция укрытия прибора должна быть такой, чтобы уменьшение передачи тепла излучением компенсировалось увеличением конвективной теплопередачи. Вертикальный щит у поверхности прибора, превращающий «радиатор» в «конвектор», будет отвечать этому условию.
На рис. 4.11 показано несколько вариантов установки прибора и конструкций укрытия.

По сравнению с расположением прибора открыто у глухой стены (стандартное положение, с которым сопоставляются и теплотехнически оцениваются сравнительным коэффициентом ß4 другие способы установки) при размещении его в декоративном шкафу с двумя щелями высотой 100 мм (рис. 4.11, а) требуется увеличение расчетной площади нагревательной поверхности на 12% (коэффициент ß4=1,12); при расположении приборов в глубокой открытой нише (рис. 4.11, б) или один над другим в два ряда (рис. 4.11, д) – на 5%. Вместе с тем можно применять укрытия, не влияющие на теплопередачу отопительного прибора (рис. 4.11, в) и даже усиливающие теплопередачу на 10% (коэффициент ß4=0,9 на рис. 4.11, г).
Присоединение теплопроводов к отопительному прибору может быть одно- и разносторонним. Как известно, теплотехнически преимущество имеет разностороннее присоединение при схеме движения теплоносителя в приборе сверху-вниз. Однако конструктивно более рационально одностороннее присоединение, и оно преимущественно используется на практике.

При вертикальном однотрубном стояке это позволяет унифицировать длину подводок к прибору (рис. 4.12, а) и короткие подводки выполнять горизонтальными без уклона.
При двухтрубном стояке (рис. 4.12, б) рационально применять трубы, подводящие и отводящие теплоноситель от прибора, так называемые «подводки» длиной до 1,25 м. При большем расстоянии от стояка до прибора в обычных случаях целесообразно устанавливать дополнительный стояк. Подводки выполняются с уклоном (по стрелкам над трубами на рис. 4.12, б), что затрудняет унификацию узла «обвязки» прибора при двухтрубном стояке.
При одностороннем присоединении труб к приборам не рекомендуется чрезмерное их укрупнение и, в частности, группировка более чем 20 секций чугунных радиаторов (15 секций радиаторов в системах с естественным движением воды) в один прибор, а также соединение на «сцепке» (рис. 4.12, в) более двух отопительных приборов.
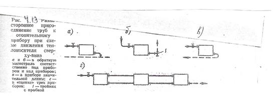
Разностороннее присоединение труб к прибору применяется в тех случаях, когда горизонтальная обратная магистраль системы находится непосредственно под прибором (рис. 4.13, а) или когда прибор установлен ниже магистралей (рис. 4.13, б), а также при вынужденной установке крупного прибора (рис. 4.13, в) или несколько приборов на «сцепке» (рис. 4.13, г).

Соединение отопительных приборов на «сцепке» допускается в пределах одного помещения или в том случае, когда последующий прибор предназначен для нерегулируемого отопления второстепенного помещения (коридора, уборной и т.п.). В горизонтальной однотрубной системе приборы (например, конвекторы) соединяются на «сцепке» с движением воды в них по схемам сверху-вниз и снизу-вверх.
Движение воды в приборе в приборе по схеме снизу-вверх происходит также в вертикальном однотрубном стояке, проточно-регулируемом (рис. 4.14, а) и с замыкающими участками (рис. 4.14, б), смещенными от оси стояка для увеличения затекания воды в прибор. В стояке многоэтажного здания со смещенными обходными или замыкающими участками обеспечивается локализация температурного удлинения труб в пределах этажа без применения специальных компенсаторов.

Присоединение труб к прибору, создающее движение воды в нем по схеме снизу- вниз, чаще всего делается в горизонтальной однотрубной системе, а также в верхнем этаже здания при вертикальной системе отопления, с нижней прокладкой обеих магистралей. На рис 4.14, в приводится «обвязка» прибора в проточно-регулируемом стояке, на рис. 4.14, г – в двухтрубном стояке.
Это же присоединение труб к приборам в горизонтальной однотрубной системе водяного отопления показано на рис. 4.14, д при наличии замыкающего участка.
Применение высокотемпературной воды влияет не на способ присоединения труб к прибору, а на вид запорно-регулирующей арматуры и материала, уплотняющего места соединения арматуры и прибора с трубами. Использование пара ограничивает применение рассмотренных способов присоединения труб к прибору: пар, как правило, подводится к прибору сверху, конденсат отводится в нижней части прибора (см. рис. 4.12, б)
.
Расчет необходимой поверхности нагрева отопительных приборов.
Расчетную тепловую мощность, Вт, отопительного прибора определяют по формуле:
Qпр. = Qобщ. 0,95
где Qобщ. - общие теплопотери помещения, Вт; 0,95 - коэффициент, учитывающий теплоту, отдаваемую отопительными стояками и подводящими трубами.
Тепловая мощность отопительных приборов существенно зависит от ряда факторов: температуры воздуха в помещении tв ; температур воды на входе в прибор tвх и выходе из прибора t вых ; схемы питания отопительного прибора водой; затруднений теплопередачи от прибора, вызванных различными строительными конструкциями, и т.д.
В паспорте каждого отопительного прибора заводского изготовления указывается номинальная плотность теплового потока qном. Вт/м², т.е. количество теплоты, отдаваемое в единицу времени одним квадратным метром поверхности прибора.
Этот показатель получают экспериментальным путем при стандартных условиях: температура воды на входе в прибор tвх =105ºС, а на выходе из него t вых =70ºС; температура воздуха в помещении tв =18ºС; расход теплоносителя (воды) в приборе 360кг/ч; схема питания отопительного прибора – сверху вниз; прибор установлен без ограждений и конструктивных строительных помех.
Расчетная плотноть теплового потока в реальных условиях отличается от номинальной плотности, и определить ее можно, используя экспериментальную формулу:
1 + п р
∆ tср. Gпр
qпр. = qном. · ( -------) · ( -------)
70 360
где ∆ tср - температурный напор, ºС, при реальных условиях, отличных от стандартных;
70 - температурный напор, ºС, при стандартных условиях, указанных выше [( tвх + tвых. )/2 - tв. = (105+70):2 – 18 ≈ 70ºС];
Gпр - фактический расход воды в приборе, кг/ч;
п и р - экспериментальные показатели, приведенные в табл. 4.7.

Расчетную площадь поверхности нагрева отопительного прибора, м², независимо от вида теплоносителя можно определить по формуле:
Qпр.
Fпр. = ---------- · ß1 · ß2
qпр
где ß1 - коэффициент, учитывающий понижение температуры воды в трубопроводах (табл. 4.8);
ß2 - коэффициент, учитывающий дополнительные потери теплоты участком стены, на котором размещен отопительный прибор (табл. 4.9).

По каталогу типовых отопительных приборов принимают площадь поверхности нагрева (типоразмер прибора), равную или большую к полученной расчетом.
Для определения числа секций чугунных радиаторов в отопительном приборе можно использовать формулу:
Fпр · ß4
N = --------------
f · ß3
где ß4 - коэффициент, учитывающий способ установки радиаторов в помещении (см. рис. 4.11);
f - площадь, м², поверхности нагрева одной секции радиатора, принятого к установке в конкретном помещении;
ß3 - коэффициент, учитывающий ухудшающиеся условия передачи радиатором теплоты в зависимости от числа секций в нем.
Значения коэффициента ß3 можно подсчитать по формуле:
0,16
ß3 = 0,92 + -------
Fпр
При определении числа секций в отопительном приборе вычисленное
значение N округляют до целого числа, учитывая, что требуемый по расчету тепловой потокот прибора при этом не должен уменьшаться более чем на 60 Вт или 5%.
При расчете поверхности нагрева отопительных приборов, присоединенных к отопительным стоякам с замыкающими участками и кранами двойной регулировки на подводках, температуру воды на выходе из прибора следует вычислять по формуле:
3,6 · Qпр.
tвых. = tвх. - ----------------
с · Gcт. · α
где tвх - температура воды на входе в отопительный прибор, ºС;
Qпр - расчетная тепловая мощность прибора, Вт;
с - удельная массовая теплоемкость воды, кДж/(кгºС);
Gcт - количесво (расход) воды, проходящей через стояк, кг/ч;
α - коэффициент затекания воды, учитывающий долю воды, затекающей в прибор, от всей воды, протекающей по стояку.
Количество проходящей через стояк воды можно определить по формуле:
3,6 · ∑ Qпр
Gcт = -------------------
с · (tг. - tо.)
где Qпр - общая тепловая мощность всех отопительных приборов, присоединенных к стояку, Вт;
tг. и tо. - температуры подаваемой (горячей) и обратной воды в системе отопления.
В проточных стояках вся вода попадает в отопительный
прибор поэтому коэффициент затекания принимают равным 1,0.
Коэффициент α зависит от соотношения диаметров стояка, замыкающего участка, подводок и скорости воды в стояке. Для отопительных приборов, присоединенных с помощью стандартных радиаторных узлов, изменяется от 0,37 до 0,6 в зависимости от условных диаметров подводок и скорости, м/с воды в стояке. Для каждого отопительного прибора необходимо вычислить температуру воды на выходе из прибора tвых., расчитать температурный перепад ∆ t , после чего следует определить плотности тепловых потоков всех приборов, присоединенных к отопительному стояку. Дальнейший расчет ведут по приведенным выше формулам.
Трубопроводная арматура
Условное обозначение арматуры включает в себя номер, который соответствуетвиду промышленной трубопроводной арматуры, например: краны пробноспускные - 10; краны для трубопроводов - 11; вентили - 14 и 15; клапаны обратные подъемные и приемные с сеткой - 16; предохранительные - 17; редукционные - 18; обратные поворотные - 19; регулирующие давление, расход - 25; задвижки - 30 и 31.
За номером следует одна или две буквы, обозначающие материал, из которого изготовлен корпус изделия. Например: сталь углеродистая - с, легированная - лс, нержавеющая - нж; чугун серый - ч, ковкий - кч; латунь, бронза - л; алюминий - а; пластмассы - п; винипласт - вп; фарфор - к; титан - тн; стекло - ск.
Далее идут цифры, обозначающие конструктивные особенности изделия в пределах данного типа и вида привода. Одна или две цифры после букв обозначают номер модели (привод ручной с маховиком); при наличии трех цифр первая обозначает вид привода, а две последующие - номер модели.
Вид привода обозначают следующими цифрами: механический с передачей червячной - 3, цилиндрической - 4, конической - 5; пневматический - 6; гидравлический - 7; электромагнитный - 8; электрический - 9.
На материал уплотнительной поверхности запорного элемента указывает последняя одна или две буквы: латунь, бронза - бр; сталь нержавеющая - нж; баббит - бт; стеллит - ст; сормайт - ср; кожа - к; эбонит - э; резина - р; винипласт - вн; прочие пластмассы - п; уплотнительные поверхности без вставных колец - бк.
Запорная арматура предназначена для перекрытия потока, переключения его направления, изменения расхода, давления и скорости в зависимости от требований технологического процесса.
Задвижки устанавливают на трубопроводах при помощи фланцев.
Вентили классифицируют по следующим признакам: по конструкции корпуса – на проходные, угловые и прямоточные; конструкции крышки корпуса – на вентили с крышкой на резьбе и с крышкой на шпильках; способу уплотнения шпинделя – на сальниковые и сильфонные; по способу присоединения корпуса к трубопроводу – на фланцевые и муфтовые; конструкции запорного элемента – на тарельчатые и игольчатые.
Краны в зависимости от давления между корпусом и пробкой подразделяют на натяжные, сальниковые и краны со смазкой, а по типу соединения с трубопроводами - на муфтовые и фланцевые.
Обратные клапаны применяют для предотвращения обратного тока воды в трубопроводах. Основным узлом обратного клапана является запорный элемент, который пропускает воду в одном направлении и перекрывает проход при движении ее в обратном направлении.
Редукционные клапаны предназначены для понижения и поддержания на определенном уровне давления теплоносителя (воды или пара). Клапаны устанавливают на горизонтальных участках трубопроводов в строго вертикальном положении регулирующим механизмом (цилиндр с маховиком) вниз. Диапазон настройки давления 0,1…1,0 МПа. В зависимости от регулируемого давления в клапанах используют две сменные пружины: на давление от 0,4 и до 1,0 МПа.
Регулирующие краны дроссельные двойной регулировки КРД предназначены для регулирования теплоотдачи нагревательных приборов систем водяного отопления при температуре теплоносителя до 150ºС и давлении 1 МПа.
Предохранительные клапаны обеспечивают предотвращение аварий в системах, работающих в условиях повышенного давления. При повышении давления в системе сверх допустимого предохранительный клапан автоматически открывается и давление падает. При снижении давления до установленного значения клапан автоматически закрывается .
Трубопроводы систем отопления
Рекомендации по выбору труб
| Теплоноситель | Трубы с наружным диаметром, мм | |
| 60 и менее | Более 60 | |
| Горячая вода Насыщенный пар | Электросварные Легкие Электросварные Обыкновенные | Электросварные Электросварные |
Примечания: 1. Толщину стенки трубы следует принимать максимальной из расчетного диаметра трубы с учетом соединений на резьбе или сварке.
2. Обыкновенные и легкие трубы допускается применять на участках соединений трубопроводов с арматурой и отопительными приборами на резьбе, а также для гнутых участков трубопроводов.
3. Электросварные трубы, предназначенные для гнутых участков
трубопроводов, а также для трубопроводов пара давлением выше 70 кПа,
должны быть термообработаны.
4. Для трубопроводов при скрытой прокладке, а также для элементов системы отопления, встроенные в строительные конструкции зданий,следует применять обыкновенные трубы.
5. Соединения стальных электросварных труб следует выполнять на сварке.
6. Для дренажных и воздуховыпускных трубопроводов следует применять оцинкованные трубы.
Для систем воздушного отопления, воздушных завес и других периоди-
чески действующих установок, если они могут нарушать гидравлическую устойчивость постоянно действующих систем, трубопроводы от распределительных коллекторов к ним целесообразно прокладывать раздельно.
Скорость движения воды в трубах систем водяного отопления принимают в зависимости от допустимого уровня звука в помещении: при уровне выше 40 дБ – не более 1,5 м/с в общественных зданиях и помещениях, не более 2 м/с в административно-бытовых зданиях и помещениях, не более 3 м/с в производственных зданиях и помещениях; при уровне 40 дБ и ниже по табл.
Допустимая скорость движения воды
| Допустимый уровень звука в помещении, дБ | Скорость, м/с, при коэффициенте местных сопротивлений узла отопительного прибора или стояка с арматурой, приведенного к скорости теплоносителя в трубе | ||||
| 1,5/1,5 | 1,1/0,7 | 0,9/0,55 | 0,75/0,5 | 0,6/0,4 | |
| 1,5/1,5 | 1,5/1,2 | 1,2/1,0 | 1,05/0,8 | 0,85/0,65 | |
| 1,5/1,5 | 1,5/1,5 | 1,5/1,1 | 1,2/0,95 | 1,0/0,8 | |
| 1,5/1,5 | 1,5/1,5 | 1,5/1,5 | 1,5/1,5 | 1,3/1,2 |
Примечания: 1. В числителе приведены допустимые скорости теплоносителя при применении кранов пробочных, трехходовых и двойной регулировки, в знаменателе – при применении вентилей.
При применении насосов системы водяного отопления расчитывают на давление, развиваемое насосом (кроме подпитывающих насосов).
Эквивалентную шероховатость внутренней поверхности стальных труб систем отопления и внутреннего теплоснабжения принимают: для воды и пара - 0,2 мм, конденсата - 0,5 мм; при непосредственном присоединении систем внутреннего теплоснабжения производственных зданий к тепловой сети - соответсвенно 0,5 и 1,0 мм.
Трубопроводы систем отопления прокладывают открыто; для выполнения скрытой прокладки должно быть соответствующее технико-экономическое обоснование. При скрытой прокладке трубопроводов предусматривают люки в местах расположения разборных соединений и арматуры.
В системах отопления предусматривают устройства для их опорожнения. Арматуру и дренажные устройства, как правило, не следует размещать в подпольных каналах. Стояки систем парового отопления, по которым образующийся конденсат стекает против движения пара, проектируют высотой не более 6 м. Уклоны трубопроводов воды, пара и конденсата нужно принимать не менее 0,002, а уклон паропроводов против движения пара - не менее 0,006. Трубопроводы воды допускается прокладывать без уклона при скорости движения воды в них 0,25 м/с и более.
Трубопроводы в местах пересечений перекрытий, внутренних стен и перегородок прокладывабт в гильзах из негорючих материалов. Края гильз должны находиться на одном уровне с поверхностями стен, перегородок и потолков, но на 30 мм выше поверхности чистого пола. Зазоры и отверстия в местах прокладки трубопроводов заделывают негорючими материалами, обеспечивая нормируемый предел огнестойкости ограждений. Прокладка или пересечение в одном канале трубопроводов отопления с трубопроводами горючих жидкостей, паров и газов с температурой вспышки 170ºС и менее или агрессивных паров и газов не допускается.
Использование металлополимерных труб в системах отопления.
Металлополимерная труба сочетает в себе следующие достоинства металлической и полимерной труб: 100% - ная кислородонепроницаемость; коррозионная стойкость; отсутствие минеральных отложений на стенках трубы; долговечность (не менее 20 лет); морозоустойчивость; надежность работы в условиях повышенной сейсмичности; повышенная шумопоглощающая способность; удобство транспортирования; технологичность монтажа- трубы легко гнутся, позволяют огибать элементы помещения, не требуется точная подгонка линейных размеров, монтаж выполняется непосредственно (без сварки, нарезки резьбы) с оборудованием и приборами из стали, латуни, пластмасс при помощи соединительных деталей.
Госстрой России своими нормативными документами (СниП 2.04.05-91* и сводом правил СП41-102-98) разрешил для систем отопления применять трубы и детали, изготовленные из полиэтилена с усовершенствованной молекулярной структурой Пэс), полипропилена (ПП-3), хлорированного половинилхлорида (ХПВХ), металлопропилена (МП), которые отвечают санитарным нормам. Некоторые физические характеристики этих труб приведены в табл.
Физическая характеристика полиэтиленовых, полипропиленовых и металлополимерных труб
| Показатель | Ед. изм. | Значение показателя для труб | |||
| ПЭс | ПП-3 | ХПВХ | МП | ||
| Модуль упругости | МПа | - | |||
| Коэффициент теплопроводности | Вт/(мºС) | 0,41 | 0,24 | 0,14 | 0,45 |
Применять эти трубы разрешено в системах отопления, расчетная температура которых не превышает 90ºС при давлении в трубах не более 1,0 МПа. Эти трубы могут быть использованы в системах центрального, местного отопления жилых, общественных, административно-бытовых и промышленных зданий, вновь возводимых и реконструируемых, а также для систем подогрева грунта в теплицах и оранжереях.
Прокладывать металлополимерные трубы в помещениях категории Г по пожарной опасности, а также в помещениях с источниками тепловых излучений, имеющими температуру поверхности более 150ºС, не допускается. Эти трубы не могут быть использованы без защитных экранов в помещениях, вблизи которых возможно проведение электродуговой или газовой сварки при аварийных ремонтных работах.
Тип труб выбирают с учетом условий работы трубопровода, давления и температуры теплоносителя, необходимого срока службы, места прокладки труб и назначения помещения.
Прокладку металлополимерных труб систем отопления, как правило, выполняют скрытой в плинтусах, за экранами, в штробах, шахтах и каналах. Открытая прокладка возможна в местах, где исключаются их механическое и термическое повреждения и прямое воздействие ультрафиолетового излучения. Способ прокладки труб должен предусматривать возможность замены их при ремонте.
Замоноличивание труб (без кожуха) в строительные конструкции допускается в зданиях со сроком службы менее 20 лет при расчетном сроке службы труб 40 лет и более.
При скрытой прокладке трубопроводов следует предусматривать возможность доступа в местах расположения разборных соединений и арматуры при ремонте.
Систему теплоснабжения нужно комплектовать приборами автоматического регулирования параметров теплоносителя (температуры, давления) с целью защиты от превышения допустимых их значений. Не допускается применение металлополимерных труб в системах отопления с элеваторными узлами. Такие трубопроводы можно применять только после запорной арматуры на тепловых пунктах.
Для расширительного, предохранительного, переливного, сигнального трубопроводов эти трубы применять нельзя.
Системы центрального отопления, полностью или частично смонтированные из металлополимерных труб, подразделяют:
1. на системы напольного отопления, в которых металлополимерные трубы являются одновременно и нагревательными приборами (с температурой теплоносителя не выше 55˚С;
2. системы с трубопроводами из металлополимерных труб и нагревательными приборами (радиаторами, конвекторами) или в комбинации с системой кондиционирования воздуха.
Системы с металлополимерными трубами выполняют с нижней и верхней
разводками, однотрубными и двухтрубными.
Металлополимерные трубы целесообразно использовать в системах:
- с горизонтальными двухтрубными ветками для группы параллельно-последовательно соединенных приборов ((рис. 5.7);
- с горизонтально однотрубными ветками для последовательно подсоединенных приборов (рис. 5. 8);
- с распределительными коллекторами.

Скорость теплоносителя в трубопроводах из таких труб можно принимать на 20% больше, чем в стальных трубопроводах.
Расчетный тепловой поток при скрытой прокладке одиночных труб, замоноличенных в легком бетоне с пластификатором увеличивается в 1,1 – 1,5 раза.
При прокладке труб в стандартных штробах, целиком заполненных самоотвердевающей пенистой изоляцией, тепловой поток труб снижается в случае размещения в наружных стенах на 15…20%, во внутренних перегородках – на 5…10%.
Перед началом монтажа трубопроводов целесообразно выполнить следующие подготовительные операции:
- отобрать трубы и соединительные детали, прошедшие входной контроль;
- разметить трубу в соответствии с проектом или по месту с учетом припуска на последующую обработку при максимальном использовании материала труб;
- карандашом или маркером нанести на поверхность трубы риски для разрезки. Нанесение для этой цели царапин или надрезов недопустимо.
Разметку труб производят в соответствии с разметкой ножницами под углом 90˚ к оси трубы, не допуская смятия трубы и образования заусенцев. Отклонение плоскости реза не должно превышать 5˚.
Для устранения погрешностей необходимо осуществлять калибровку концов труб с помощью развертки. Овальность торцов труб должна быть не более 1%.
После окончания монтажных работ проводят испытание системы на герметичность при давлении, превышающем рабочее в 1,5 раза, но не менее 0,6 МПа. Температуру воды поддерживают постоянной.
При подготовительных работах перед гидравлическими испытаниями системы необходимо:
- отключить (временно снять) предохранительные клапаны, регулировочные клапаны, датчики и другую арматуру, если ее допустимое давление меньше пробного давления;
- на место снятых элементов поставить заглушки или запорные клапаны, допустимое давление для которых больше пробного давления;
- подключить к системе манометр с точностью измерения 0,01 МПа.
При открытых воздуховыпускных устройствах систему заполняют водой медленно во избежание образования воздушных пробок.
Гидравлические испытания проводят при постоянной температуре в два этапа:
1-й этап – в течение 30 мин. дважды поднимают давление до расчетного значения с интервалом 10 мин. В последующие 30 мин. падение давления в системе не должно превышать 0,06 МПа;
2 – й этап - в последующие 2 ч падение давления (от давления, достигнутого на 1-м этапе) не должно быть больше, чем на 0,02 МПа.
Гидравлическое испытание напольного отопления проводят до заливки трубопроводов бетоном (раствором). Тепловое испытание напольных систем отопления из металлополимерных труб выполняют после того, как бетон окончательно затвердеет, т.е. через 20…28 дней. Испытания следует начинать с температуры теплоносителя 25˚С, ежедневно увеличивая температуру на 5˚С до тех пор, пока она не будет соответствовать проектному значению.
Устройства систем водяного отопления
Основные конструктивные элементы, входящие в системы водяного отопления, рассмотрены выше. Отметим некоторые вспомогательные устройства, входящие в системы водяного отопления.
Устройства для заполнения и опорожнения систем отопления. После окончания монтажа отопительных приборов и трубопроводов необходимо промыть водопроводоной водой систему и удалить из нее загрязнения и сварочную окалину. Для промывки, спуска воды и последующего заполнения часто используются ручные насосы типа ГН-60, развивающие напор до 60 м.вод.ст. Масса насоса 13,7кг. На рис. 4.11 представлена принципиальная схема присоединения ручного насоса в сети отопления водопровода и канализации.

При заполнении системы отопления водой без работы ручного насоса 1 закрываются клапаны 6 и 9. Открываются клапаны 4 и 7. Из трубопровода 3 через обратный клапан 5 и открытые клапаны 4 и 7 водопроводная вода по присоединительному трубопроводу 8 поступает в систему отопления.
Обычно давление в сети водопровода составляет порядка 20 м.вод.ст. и это не позволяет заполнить систему отопления водой с высотой расположения отопительных приборов и трубопроводов выше 20 м. В этих случаях, после заполнения нижней части системы отопления, закрывается клапан 7 и открывается клапаны 9 и 6.
Водопроводная вода поступает к ручному насосу 1 и путем многократного поворота (качания) рукоятки 2 она постепенно заполняет верхнюю часть системы отопления. Возможный развиваемый напор ручного насоса типа ГН-60 позволяет поднимать воду в системе отопления при заполнении на высоту до 60 м.
При промывке водопроводной водой (и при эксплуатационной необходимости) опорожнение системы отопления осуществляется в следующей последовательности: закрываются клапаны 9и4, открываются клапаны 7,6 и 10. Под статическим напором водяного столба в системе отопления, расположенной выше места монтажа насоса 1, загрязненная вода по трубопроводу 11 будет сбрасываться в канализацию. Оставшаяся вода в нижних уровнях системы отопления будет удаляться ручным насосом 1.
Расширительный бак
Расширительный бак изготавливается цилиндрическим или прямоугольным по форме из листовой стали толщиной 3-4 мм спомощью сварки или штамповки. Верхняя часть бака 1 может быть открытой и тогда на ней размешается крышка 2 с уплотнением из резиновой прокладки, как это показано на рис. 4.12 или закрытой.

Открытый расширительный бак размещают над верхней точкой системы отопления в чердачном помещении или в лестничной клетке и покрывают тепловой изоляцией. К патрубку 3 присоединяется расширительная труба от системы отопления, а к патрубку 7 присоединяется труба для циркуляции воды в самом расширительном баке.
К патрубку 5 присоединяется труба перелива воды в раковину канализации.
Существенным недостатком открытых расширительных баков является возможность “заражения” воды систем отопления кислородом воздуха и усиления коррозионных процессов металла системы теплоснабжения.
Этого недостатка лишены так называемые герметичные расширительные баки. За последние годы в системах отопления с насосной циркуляцией воды они получили большое распространение.
На рис. 4.13 показана принципиальная схема присоединения герметичного закрытого расширительного бака к системе насосной циркуляции горячей воды в системе отопления. В этом случае попадание кислорода воздуха в воду при эксплуатации систем практически исключается.

В водо-водяном теплообменнике 1от центральных трубопроводов 2 передается теплота на нагрев воды, поступающей по вертикальному магистральному трубопроводу 3 к отопительным приборам 11. Обратная вода от отопительных приборов по обратному трубопроводу 4 поступает к насосу 5. Насос 5 обеспечивает циркуляцию воды в системе отопления. Для ремонтных целей предусмотрена обводная линия 6 с краном 7. При исправно работающем насосе 5 запорные краны 8 открыты, а кран 7 на обводном трубопроводе 6 закрыт. Если требуется ремонт или быстрая замена на запасной насос 5 краны 8 закрываются, а кран 7 открывается. От естественного напора происходит циркуляция воды по трубопроводам 3 и 4 и отопительным приборам 11. Охладившаяся вода по обводному трубопроводу 6 поступает на нагрев в теплообменнике 1.
Для компенсации расширения объема воды служит герметичный бак 9, имеющий внутреннюю гибкую перегородку (мембрану) 10. Пространство в герметичном баке 9 над гибкой мембраной заполнено под давлением нейтральным газом – азотом или воздухом. Когда от плвышения температуры воды в системе отопления увеличивается ее объем, то гибкая перегородка под напором увеличенного объема воды поднимается вверх. Находящийся над поднимающейся гибкой перегородкой газ сжимается и увеличивает свое давление, при этом возрастает давление и во всей системе отопления. Если объем расширительного бака окажется значительно меньше, чем это требуется по расчету, то это может привести к созданию повышенного давления воды в нижних точках системы и разрушению соединений, кранов, вентилей и других элементов системы.
Устройства для сбора и удаления воздуха из системы отопления
В верхней части систем отопления необходимо предусмотреть устройства для удаления воздуха при заполнении системы водой и выделяющихся из воды в процессе эксплуатации растворенных газов (кислорода, азота, углекислоты).
Магистральные трубопроводы с верхней разводкой рекомендуется монтировать с уклоном против направления движения воды. Нижние магистральные трубопроводы всегда прокладываются с уклоном в сторону теплового пункта здания, где при опорожнении системы вода самотеком спускается в канализацию.
Рекомендуемая величина уклона магистралей 0,003 (3мм на 1м длины трубопровода). Скопление воздуха и других газов в отдельных участках системы отопления нарушает циркуляцию воды. В верхних точках системы отпления, где вода имеет наиболее высокую температуру и находится под пониженным давлением, из воды выделяется наибольшее количество растворенных в ней газов. Поэтому в этих местах устанавливаются воздухосборники и устройства для автоматического отвода газов из системы отопления. В последние годы широко применяются автоматические воздухоотводчики с присоединительной резьбой 3/8”
На рис. 4.14 показан внешний вид автоматического воздухоотводчика фирмы “Данфос”
В корпусе диаметром 52мм и высотой 90мм с крышкой установлен поплавок с золотником, пружинка. В нижней части корпуса – присоединительный штуцер 3/8”. На крышке установлена заглущка воздуховыпускного отверстия. Корпус и крышка воздухоотводчика выполнены из латуни, поплавок и золотник из полимерных материалов. Автоматические воздухоотводчики должны устанавливаться в верхней точке отопительной системы в вертикальном положении.
После заполнения системы отопления водой и ее опрессовки заглушку на крышке воздухоотводчика необходимо повернуть на 0,5 оборота. В процессе эксплуатации системы отопления воздуховыпускное отверстие в заглушке необходимо периодически прочищать и выпускать скопившийся воздух.
Водяные фильтры
Применение в системах отопления сетевых автоматических клапанов, водяных счетчиков и терморегуляторов у отопительных приборов требует обязательной установки на циркуляционных трубопроводах водяных фильтров. Это необходимо для исключения попадания под регулирующий конус клапана частичек окалины от сварки, продуктов коррозии металла и других загрязнений. Наличие частиц на проходном сечении клапана будет препятствовать плотному прилеганию регулирующего органа и тем самым ухудшит регулирующие возможности прибора автоматики.
На рис. 4.15 показан внешний вид (а) и конструктивные детали (б) водяных фильтров фирмы “Данфос Россия”.

На корпусе 1 стрелкой показано направление движения воды, которое должно быть выполнено при монтажном соединении фильтра с трубопроводами системы отопления.
Внутри корпуса 1 очищаемая вода проходит через сетчатый фильтр 4, устанавливаемый в рабочем положении путем закручивания пробки 5 с резьбовым соединением в неподвижный каркас 3.
Запорные краны перекрывают поток жидкостии применяютсядля полного отключения отдельных участков гидравлической сети системы отопления. Обязательно наличие запорных кранов на стояках, что позволяет отключать их для устранения неисправностей в этой части отопительной системы. По конструктивному исполнению затвора краны делятся на пробочные и шаровые, в которых затвор соответственно выполнен в форме пробки, шара или сферы.
На рис. 4.16 показано устройство пробочного крана.

Он состоит из корпуса 1, в котором размещена пробка 2 (с отверстием 3), плотно притертая к гнезду корпуса 1, сальниковое уплотнение 4. При повороте пробки вокруг оси кран открывает или перекрывает поток воды.
В последние годы в системах отопления широкое применение получили шаровые запорные краны. Шаровые краны состоят из: латунного корпуса запорного поворотного шара с центральным отверстием; штока привода шара; сальникового фторопластового уплотнения; поворотной ручки привода штока. Открытое положение запорного крана характеризуется положением поворотной ручки по потоку воды.
Благодаря применению сальниковых уплотнений из фторопласта обеспечивается высокая герметичность прохождения штока через корпус. Не требуется эксплуатационное обслуживание сальников, например, пополнение смазки, как это имеет иесто в прежних отечественных конструкциях запорных кранов.
Пробочные и шаровые краны применяются только как запорные (но не регулировочные!) устройства, при этом следует учитывать, что быстрое закрытие их при больших давлениях и расходах жидкости может вызвать резкое повышение давления в сети – гидравлический удар, приводящий к разрушению трубопроводов, арматуры, приборов и т.д.
Регулирующие вентили служат для увеличения гидравлического сопротивления проходу воды путем закрытия части проходного отверстия в корпусе клапана. Регулировочные вентили с ручным приводом применяются для выравнивания гидравлического сопротивления в кольцах циркуляции воды в системах отопления. Установка штоков ручных регулировочных вентилей производится в период наладки систем отопления для обеспечения расчетных расходов воды в каждом из колец системы отопления.
Современные системы отопления сооружаются с применением терморегуляторов см. рис. 3.10

Терморегулятор состоит из двух основных частей: клапана 1, устанавливаемого на трубопроводе 2 подачи горячей воды к отопительному прибору, и термостатической головки 3, которая крепится на корпус клапана 1 после гидравлической наладки системы отопления.
В корпусе клапана 1 имеется профильное проходное сечение 4, которое может перекрываться запорным конусом 5 от перемещения штока 6. При снятой термостатической головке 3 путем настроечного вращения штока 6 совместно с запорным конусом 5 устанавливается первоначальное гидравлическое сопротивление клапана 1 проходу горячей воды, что требуется для гидравлической наладки системы отопления.
После ручного установления желаемого положения штока 6 и запорного конуса 5 на резьбу 7 корпуса 1 закрепляется термостатическая головка 3, в которой расположен сильфон 8 , заполненный легкокипящей жидкостью. Пары жидкости в сильфоне 8 принимают давление, пропорциональное температуре окружающего воздуха tв.. При повышении температуры воздуха tв , обусловленном снижением трансмиссионных потерь или появлением из окна солнечной радиации, давление паров в сильфоне 8 возрастает. Гофры сильфона 8 расжимаются и перемещают нажимной штифт 9 по направлению перемещения штока 6 клапана 1. Перемещение штока 6 вместе с запорным конусом 5 обусловит частичное перекрытие профильного проходного сечения 4 в клапане 1 для прохода горячей воды к отопительному прибору. Это вызовет снижение теплоотдачи отопительного прибора
Настройка терморегулятора на поддержание в помещении кофортного значения температуры воздуха tв достигается вращением настроечного круга 10, изменения положения которого изменяет степень сжатия гофр на сильфоне 8.
При уменьшении температуры воздуха по сравнению с настроенным значением tв падение давления паров вызовет сжатие гофр сильфона 8 и перемещение штифта 9 вверх. Пружина 11 в клапане 1 будет перемещать шток 6 и запорный конус 5 на открытие профильного отверстия 4 для увеличения поступления горячей воды в отопительный прибор.
Для снижения влияния горячих труб на перемещение гофр в сильфоне 8 терморегулятор рекомендуется монтировать с горизонтальным положением термостатической головки. В этом положении у гофры сильфона 8 бедет проходить поток воздуха без восприятия теплоты от присоединительных труб к отопительному прибору.
Если у отопительных приборов нет клапанов терморегуляторов, то для выравнивания гидравлического сопротивления по кольцам циркуляции необходимо установить у отопительных приборов ручные дросселирующие вентили.
Дата добавления: 2015-08-11; просмотров: 2988;
