О ТОКЕ ИЛИ ЯВЛЕНИЯХ ДИНАМИЧЕСКОГО ЭЛЕКТРИЧЕСТВА
; Насколько мне известно, такие эффекты возникают главным образом в результате изменений электростатической силы в изолированной среде, например, в воздухе. Когда такая сила воздействует на токопроводящее тело достаточно больших размеров, она вызывает внутри этого тела или на его поверхности движение электричества и создает электрический ток, который в свою очередь создает другой вид явлений. Некоторые из них я сейчас постараюсь Вам продемонстрировать. Для представления второго класса электрических эффектов, я позволю себе выбрать те их них, которые можно воспроизвести без обратной цепи, и надеюсь вызвать у Вас еще больший интерес тем, что представлю эти явления в более или менее новом аспекте.
В течение долгого времени, очевидно, в связи с отсутствием достаточного опыта работы с переменным током, бытовало мнение, что электрический ток представляет собой нечто циркулирующее в рамках токопроводящего тела. Поэтому, когда впервые стало ясно, что электрический ток может идти по токопроводящему пути даже если последний прерывается, то этот факт вызвал изумление. Более того, еще большее изумление вызвало то, что иногда легче обеспечить прохождение тока при таких условиях, нежели через замкнутый путь. Но эта старая идея постепенно угасла даже среди практиков, и вскоре была полностью забыта.

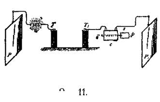
Если подсоединить изолированную металлическую пластину Р, см. Рис. 11, к одной из клемм Т индукционной катушки при помощи провода, то, несмотря на то, что эта пластина очень хорошо заизолирована, при подключении катушки к цепи, по проводам течет ток. Сначала мне хотелось представить Вам доказательства того, что при этом именно ток течет проводам. Для того, чтобы продемонстрировать это, вполне достаточно поместить между клеммои катушки и изолированной пластиной платиновую, или мельхиоровую проволоку W, которая под действием тока раскалится добела. Для такого опыта необходимы довольно большая пластина и электрические импульсы очень высокого напряжения и частоты. Другой способ состоит в следующем: возьмем катушку С, Рис. 11, содержащую большое количество витков тонкого изолированного провода и включим ее в цепь, по которой ток идет к пластине. Когда я подсоединил один конец катушки к проводу, ведущему к другой изолированной пластине Рj, а другой конец к клемме Tj индукционной катушки, то, при активации всей цепи, через катушку пошел ток, а его присутствие можно было продемонстрировать самыми разными способами. Например, я вставляю в катушку железный стержень i. Поскольку ток обладает очень высокой частотой и некоторой силой, а при столь высоких частотах гистерезис и потери тока очень велики, то вскоре железный стержень нагреется до высокой температуры. Можно взять стержень определенного размера, изготовленного из слоистого металла, или цельный — существенного значения не имеет, а обычная металлическая проволока, толщиной 1/16 или 1/8 дюйма, вполне подходит для этих целей.
Во время работы индукционной катушки, ток проходит по дополнительной катушке, и через несколько секунд железная проволока i нагревается до температуры, достаточной, чтобы растопить сургуч, который нанесен на полоску бумаги, и которым последняя крепится к проводу. При этом бумага падает вниз. При помощи аппарата, который находится здесь, можно провести и другие, более интересные опыты такого рода. Для этого задействуется вторичная обмотка S, см. Рис. 12, которая изготовлена из толстой проволоки, намотанной на катушку, похожую на ту, которая использовалась в предыдущем эксперименте. В предыдущем эксперименте сила тока, протекающего через катушку С была очень низкой, тем не менее, благодаря наличию большого количества витков стало возможным возникновение сильного теплового эффекта на проволоке.

Если бы я пропустил этот ток через проводник с целью продемонстрировать эффект нагревания последнего, то, возможно, силы тока такой величины оказалось бы недостаточно для достижения желаемого результата. Но с катушкой, имеющей вторичную обмотку, я могу преобразовывать слабый ток, но с высоким напряжением, который
проходит через первичную обмотку Р, в ток с большей силой, но меньшим напряжением, который уже может вызвать ожидаемый эффект. В маленькую стеклянную трубку я поместил платиновую проволоку W, свернутую в змеевик. Такая форма проволоки обусловлена исключительно соображениями защиты ее от внешнего механического воздействия. На каждом конце трубки имеется впаянная клемма из толстой проволоки, с которыми соединены концы платиновой проволоки W. Я подключил клеммы вторичной катушки к клеммам трубки и, как и ранее, поместил первичную обмотку р между изолированной пластиной Pj и клеммой T1 индукционной катушки. При замыкании цепи, как только индукционная катушка начинает действовать, платиновая проволока "w" мгновенно раскаляется, и может оплавиться, даже если она очень толстая.
Вместо платиновой проволоки в данном случае я использовал обычную 50-вольтовую лампу в 16 свечей. Как только я включил в работу индукционную катушку — нить накала лампы раскалилась. При этом нет необходимости использовать изолированную пластину, лампа (I, Рис. 13) раскаляется даже если пластина Pj отключена. Для того, чтобы снизить электростатическую индукцию, или для иных целей, можно также подключить вторичную катушку к первичной так, как это показано пунктирной линией на Рис. 13.

А сейчас я хотел бы заострить Ваше внимание на некоторых данных наблюдения за лампой. Первое, я отключил одну из клемм лампы от вторичной обмотки S. Как только в цепи появился индукционный ток, вспыхнул яркий свет. Этот свет образовался благодаря электростатической индукции. При охвате лампы рукой — свечение усиливается. Это объясняется тем, что емкость тела экспериментатора добавляется к емкости вторичной цепи. По своему эффекту вторичная обмотка эквивалентна металлическому покрытию, которое могло бы быть расположено рядом с первичной обмоткой. Если вторичную обмотку, или ее эквивалент — покрытие, расположить симметрично по отношению к первичной, то при обычных условиях электростатическая индукция будет равна нулю. Эт о происходит потому, что при использовании первичной обратной цепи, обе половины нейтрализуют друг друга. На самом деле, вторичная обмотка располагается симметрично по отношению к первичной, однако, когда только один конец первичной обмотки подсоединен к индукционной катушке, то действие двух ее половин становится не равнозначным. В результате, возникает электростатическая индукция и вспыхивает свет в лампе. Можн о почти полностью компенсировать действие двух половин первичной обмотки, если подсоединить ее другой, свободный конец к изолированной пластине, как в предыдущем эксперименте.
Когда мы подключаем пластину, свечение прекращается. Если использовать пластину меньших размеров, то свечение не будет исчезать полностью, а нагрев воздух в лампе будет способствовать свечению нити накала, когда вторичная обмотка замкнута.

Для того, чтобы продемонстрировать другую особенность, я подключил катушки опреде- ленным образом. Сначала я подключил обе клеммы лампы ко вторичной обмотке, затем один конец первичной обмотки — к клемме Tj индукцион- ной катушки, а другой конец — к изо- лированной пластине Рj, как и ранее. При подаче тока лампа загорелась яр — ким светом. На Рис. 14b изображении эта схема, где С — катушка из тонкой проволоки, a s — вторичная обмотка из толстой проволоки, намотанная по- верх катушки. Если отключить изоли- рованную пластину Pj, что изолирует один конец "а" первичной обмотки, то нить накала лампы станет темной, то есть яркость света уменьшится (Рис. 14а). Снова подсоединив плас- тину Р1 и увеличив частоту тока, я добился того, что нить накала стала темной, почти красной (Рис. 15b). Я еще раз отсоединил пластину. Напра — шивается естественный вывод, что при отключении пластины, ток, проходя- щий через первичную обмотку, ослабевает, что в свою очередь снижает электродвижущую силу во вторичной обмотке S, в результате чего снижается ркость лампы. В таком случае, такой же результат можно было бы легко получить слегка под- регулировав катушки, а также изменив частоту и напряжение тока. Но, возможно, куда боль- ший интерес представляет тот факт, что при отключении пластины, яркость свечения лампы увеличивалась (Рис. 15а). В этом случае вся энергия, которую получает первичная обмотка, по- падает в нее как заряд электрической батареи в океанский кабель, но большая часть этой энер- гии возвращается через вторичную обмотку и вызывает свечение лампы. Ток, проходящий через первичную обмотку, имеет наивысшую силу в точке b, где происходит контакт с индук- ционной катушкой, и теряет свою силу на пути к точке а. В данной ситуации динамический ин- дуктивный эффект на вторичной катушке S больше, чем ранее, когда пластина была подключена к первичной обмотке. Эти результаты могли образоваться по нескольким причинам. Например: при подключенной пластине Pj, реакция со стороны катушки С могла быть такой, что потенци- ал на клемме T1 индукционной катушки уменьшился, и таким образом ослабил силу тока, теку щего через первичную обмотку катушки С. Либо, отключение пластины могло привести к уменьшению емкостного эффекта в отношение первичной обмотки катушки до такой степени, что уменьшилась сила тока, протекающего через нее, несмотря на то, что потенциал на клемме Тj индукционной катушки мог оставаться той же величины, а то и более. Либо, данный резуль- тат мог образоваться вследствие изменения фазы токов в первичной и вторичной обмотках, и последующей реакции. Но главным определяющим фактором является соотношение самоин- дукции, емкости катушки С, пластины Р/, а также частоты тока. Однако повышенная яркость нити накала на Рис. 15а частично обуславливается нагревом разреженного газа в лампе, вызванном электростатической индукцией, которая, как было отмечено ранее, больше при отсое- диненной пластине.

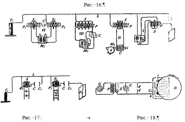
Есть еще и другая особенность, на, которую я хотел бы обратить Ваше внимание. Когда изолированная пластина отключена и вторичная обмотка катушки открыта, то при приближении ко вторичной обмотке небольшого предмета видно, как из нее вылетают небольшие искорки, демонстрируя темсамым, что электростатическая индукция в данный момент очень мала. Но если вторичная обмотка замкнута, или подключена к лампе, нить накала которой ярко светится, то при приближении ко вторичной обмотке небольшого предмета возникают довольно мощные искры. В этом случае электростатическая индукция намного больше, поскольку замкнутая вторичная обмотка обуславливает наличие большого тока в первичной обмотке, особенно в той ееполовине, которая соединена с индукционной катушкой. Если в этот момент обхватить лампу рукой, то емкость вторичной обмотки по отношению к первичной увеличится на величину емкости тела человека, и яркость свечения нити накала увеличится. Возникновение белого накала в данном случае обусловлено двумя факторами: прохождением тока через нить накала и молекулярной бомбардировкой разреженного газа в лампе. Наблюдения за предыдущими опытами принесли довольно интересные результаты. Если я могу обеспечить прохождение электрического тока по проводу подключив только один его конец к источнику электрической энергии, значит, я могу этим током индуцировать другой ток, намагнитить железный стержень, и, короче говоря, проделать все операции, которые я мог бы осуществить при использовании обратной цепи, даже заставить вращаться электродвигатель при помощи только одного провода. Ранее я уже описывал конструкцию простого электрического двигателя, который состоит из одной катушки возбуждения, железного стержня и диска. На Рис. 16 изображен несколько видоизмененный способ работы подобных электродвигателей переменного тока. Эти двигатели приводятся в движение переменным током индуцированным в трансформаторе, у которого один выход подключен к клемме двигателя, а другой к различным цепям, вырабатывающим ток, различающийся по фазе, и приводящий в движение двигатели определенного класса. Имея перед собой данную иллюстрацию, думается, что достаточно нескольких слов для описания этой схемы. На Рис. 16 II изображена первичная катушка Р, соединенная одним своим выходом с контуром L, идущим от клеммы Т/ трансформатора высокого напряжения. Ток, проходящий по первичной обмотке Р возбуждает индукционный ток во вторичной обмотке S, изготовленной из толстой проволоки, в цепи которой имеется катушка С. Далее ток, возникающий во вторичной обмотке, передает электромагнитную энергию железному стержню i, который желательно, но не обязательно, состоит из нескольких частей, и заставляет вращаться диск d. Такой двигатель, на Рис. 16 II он схематически изображен под литерой М2, называется Магнитно-инерционным двигателем". Но такое определение может быть вынесено теми, кто Полагает, что вращение двигателя вызвано вихревыми потоками, возникающими в момент, когда стержень i вдвигается в индукционное поле обмотки. Для того, чтобы такой двигатель, какой изображен на рисунке, мог эффективно работать, частота тока не должна быть слишком Высокой, не более четырех или пяти тысяч колебаний в секунду, хотя вращение будет происходить и при десяти тысячах колебаний в секунду, и даже более.

На Рис. 16 I электродвигатель с двумя цепями возбуждения схематически изображен под литерой М1. Цепь А соединена с контуром L, и последовательно с первичной обмоткой Р, свободный выход которой может быть подключен к пластине Рj. Такое соединение отмечено на схеме пунктирными линиями. Другая цепь двигателя В соединена со вторичной обмоткой s, которая состоит в индуктивной связи с первичной обмоткой Р. Переменный ток, через клемму Т1 трансформатора, проходит через открытый контур L, а также через цепь А, и первичную обмотку Р. При прохождении через первичную обмотку ток индуцирует вторичный ток в цепи S, который отличается от тока в первичной обмотке по фазе на 90 градусов, или около того, и может привести в движение якорь, который индуктивно связан с цепями А и В.
На Рис. 16 III изображен подобный электродвигатель, с двумя цепями возбуждения: A j и В1. Первичная обмотка Р, одним своим выходом подключенная к контуру L, имеет вторичную обмотку S, желательно чтобы она была намотана так, чтобы обеспечивать достаточно высокую электродвижущую силу, и к которой подключены две цепи возбуждения двигателя: одна непо- средственно к выходам вторичной обмотки, а другая к конденсатору С, при помощи которого и достигается разница в фазах у тока, проходящего через цепи А1 и В1.
На Рис. 16 IV изображена другая схема подключения. Две первичные обмотки P1 и Р2 подключены к контуру L: одна через конденсатор малой емкости С, а другая напрямую. Первичные обмотки имеют вторичные Sj и S2, которые подключены последовательно к цепям возбуждения А2 и В2, а также к двигателю М3. Конденсатор С, как и в предыдущих случаях, служит для обеспечения разницы в фазах у токов, проходящих через цепи двигателя. Так как подобные фазовые двигатели известны достаточно широко, то на иллюстрации они изображены схематически. Поскольку не было отмечено каких-либо трудностей в работе электродвигателей, функционирующих таким, или подобным образом, и, несмотря на то, что на сегодняшний день такие эксперименты представляют только научный интерес, возможно, что в самом недалеком будущем мы увидим их в практическом применении.
Полагаю, что были бы уместны некоторые замечания в отношении всех устройств, функционирующих при помощи только одного провода. Совершенно очевидно, что в устройствах, работающих от тока высокой частоты — по меньшей мере тогда, когда присутствует электродвижущая сила большой мощности — использование заземления куда более предпочтительнее обратного провода.
Использование заземление при слабом токе, или при токе низкой частоты не рекомендуется потому, что эти факторы вызывают химические реакции разрушающего действия на самом заземлении, а также негативно влияют на работу электрических цепей. Однако при токе высокой частоты, эти негативные проявления практически отсутствуют. Даже если рассматривать заземление как ненужный элемент в ситуации, когда имеется электродвижущая сила большой мощности, в скором времени будут созданы условия, при которых передача электрического тока чрез открытое соединение окажется более экономичной, нежели через закрытое. Человеку, мало знакомому с результатами подобных экспериментов может показаться, что промышленное применение такого способа передачи электрической энергии, то есть с использованием только одного провода — дело далекого будущего, однако, оно не покажется таковым для тех, кто потратил некоторое время на изучение природы этих явлений. В самом деле, я не вижу причин, которые могли бы помешать осуществлению такого плана. Также было бы неверным полагать, что для претворения в жизнь такого плана, обязательно требуется очень высокая частота. Напряжения в 30 000 вольт вполне достаточно для того, чтобы передавать электрический ток низкой частоты по одному проводу. Результаты экспериментов, проведенных мной, позволяют делать такие заключения.
Как показали лабораторные опыты, можно легко управлять током очень высокой частоты способом, представленным на Рис. 17. Там показаны две обмотки: P Pj, каждая из которых одним своим выходом соединена с контуром L, а другим с конденсаторными пластинами С и С, соответственно. Рядом с ними расположены другие конденсаторные пластины Сj и С/. Первая из них соединена с контуром L, а вторая с большой изолированной пластиной P2 Поверх первичных обмоток намотаны вторичные S и Sj, изготовленные из толстой проволоки, и которые подсоединены к устройствам d и l соответственно. При изменении расстояния между конденсаторными пластинами С и С j, а также С и С/, изменяется сила тока, проходящего по вторичным обмоткам S и S. При этом наблюдается необычная особенность — очень высокая чувствительность: даже очень небольшое изменение расстояния между пластинами вызывает весьма значительное изменение силы тока. А в условиях резонанса, чувствительность и вовсе огромна, то есть в условиях, когда частота тока равна частоте в первичной обмотке, отсутствует пластина на свободном конце, а вторичная обмотка замкнута. Например: я создал такие условия, когда при подходе человека к катушке, довольно значительно менялась яркость лампы, подключенной ко вторичной обмотке. Разумеется, такие эксперименты сегодня вызывают только научный интерес, однако в скором времени они могут приобрести и практическое значение.
Использование тока очень высокой частоты в электродвигателях невозможно, по причине необходимости использования железных сердечников. Но можно использовать резкие разряды тока низкой частоты, и таким образом получить определенные преимущества, присущие токам высокой частоты, при этом без того, чтобы железный сердечник стал совсем неспособен следовать изменениям, и вызывая тем очень большой потери энергии на сердечнике. Мой опыт показал, что вполне возможно приводить в движение двигатели переменного тока при помощи таких пробивных низкочастотных разрядов конденсаторов. Двигатели определенного класса, с которыми мне довелось работать несколько лет назад, у которых были замкнутые вторичные цепи, при прохождении разряда через катушки возбуждения, вращались весьма энергично, Одна из причин, почему эти двигатели работали столь хорошо, состоит в том, что разность фаз между токами первичной и вторичной обмоток составляла 90 градусов, что в целом не обеспечивало равномерных взлетов и падений тока низкой частоты. Возможно, будет небезынтересно продемонстрировать эксперимент с одним двигателем такого класса, поскольку бытует мнение, что пробивные разряды не подходят для этих целей. Такой электродвигатель изображен на Рис. 18. Он включает в себя довольно большой железный сердечник i с пазами в верхней части, в которые впрессованы медные шайбы С С. В непосредственной близости от сердечника находится свободно передвигаемый диск D. Сердечник оснащен первичной катушкой возбуждения С1, выходы a и b которой подключены к клеммам вторичной обмотки S обычного трансформатора. Первичная обмотка Р трансформатора подключена к распределительной сети переменного тока, или к генератору G тока низкой, или средней частоты. Клеммы вторичной обмотки S подключены к конденсатору С, разряды которого проходят через воздушный зазор d d, и который может быть подключен последовательно, или параллельно к катушке С]. Если все параметры соблюдены правильно, то диск D вращается с заметным усилием, а железный сердечник i не подвергается ощутимому нагреву.
А при использовании переменного тока, вырабатываемым высокочастотным альтернатором, наоборот, металлический сердечник быстро нагревается, а диск вращается со значительно меньшим усилием. Для того, чтобы провести эксперимент должным образом, следует в первую очередь удостовериться, что диск D находится в состоянии покоя, когда в воздушном зазоре d d нет разрядов. Рекомендуется использовать железный стержень больших размеров, а конденсатор большой емкости для того, чтобы свести к минимуму наложение колебаний, а то и полностью свести их на нет. Изучая эти совершенно элементарные действия, я обнаружил, что вполне возможно такими пробивными разрядами приводить в действие электродвигатели постоянного тока, соединенные последовательно, либо параллельно. Причем, делать это можно как используя, так и не используя обратный провод.
Дата добавления: 2015-07-30; просмотров: 1092;
