Системы водоотведения
Система водоотведения, называемая еще канализационной системой, включает следующие основные элементы: внутренние водоотводящие системы в жилых зданиях или производственных помещениях; внутриквартальные или внутриплощадочные водоотводящие сети; внешние (внеплощадочные) водоотводящие сети; регулирующие резервуары; насосные станции и напорные трубопроводы; очистные сооружения; выпуски очищенных сточных вод в водные объекты; аварийные выпуски сточных вод в водные объекты. Водоотводящие системы подразделяются на общесплавные, раздельные и комбинированные. В свою очередь раздельные системы подразделяются на полные раздельные, неполные раздельные и полураздельные.
Коллектора общесплавной системы могут устраиваться ливневыпуски для непосредственного сброса в реку части стока, пропускаемого по системе водоотведения. Это делается с целью уменьшения размеров и количества коллекторов в концевой части системы и соответствующего ее удешевления.

Рис. 1.
Общесплавная схема водоотведения:
РНС– районная насосная станция; ГНС– главная насосная станция; ОС – очистные сооружения; ПП – промышленное предприятие
1 – граница города; 2 – наружная (внешняя) водоотводящая сеть трубопроводов; 3 – ливневыпуски; 4 – дюкер; 5 – напорные трубопроводы; 6 – выпуск очищенных сточных вод; 7 – линии водоразделов
Ливневыпуски устраиваются таким образом, чтобы исключить возможность переполнения главного коллектора во время сильного дождя. Конструкция и размещение ливневыпусков обеспечивают включение их в работу, т.е. сброс вод в реку, не ранее, чем через 30 минут после начала интенсивного ливня. За это время наиболее загрязненная часть поверхностного стока с городской территории по общесплавному коллектору поступает на городские очистные сооружения, а менее загрязненная часть при наполнении главного коллектора начнет поступать непосредственно в реку. Понятно, что выпуск неочищенных сточных вод в реку связан с ее возможным загрязнением. Поэтому размеры выходных отверстий ливневыпусков и соответственно расход сбрасываемых через них неочищенных вод определяются исходя из ассимилирующей способности водотока. Применение общесплавной системы водоотведения целесообразно при наличии в городе полноводной реки.
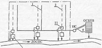
Полная раздельная система водоотведения имеет два или больше коллекторов, предназначенных для отдельного отвода сточных вод определенной категории (рис,3.7).



Рис. 3.7. Полная раздельная система водоотведения:
а — без очистки поверхностного стока; б и в — с очисткой поверхностного стока соответственно на локальных и централизованных очистных сооружениях;
ОСБПВ — очистные сооружения бытовых и производственных вод;
ОСПП — очистные сооружения промышленного предприятия;
ЛОСПС — локальные очистные сооружения поверхностного стока;
ЦОСПС — централизованные очистные сооружения поверхностного стока;
НС — насосная станция;
1 — бытовая сеть; 2 — ливневая сеть; 3 — граница города; 4 — производственная сеть; 5 — граница промышленного предприятия; 6 — возврат воды на производство после очистки; 7 — подача воды для доочистки на очистные сооружения города; 8 — подача очищенных вод на промышленное предприятие; 9 — напорные трубопроводы; 10 — выпуск очищенных производственных сточных вод в водоем; 11 — разделительные камеры; 12 — регулирующий резервуар
Хозяйственно-бытовые сточные воды отводят на общегородские очистные сооружения, где производят их очистку до кондиций, удовлетворяющих условиям сброса в водные объекты. Очистку производственных сточных вод осуществляют на специальных очистных сооружениях данного промышленного объекта или группы таких объектов. После очистки производственные сточные воды могут быть использованы для технического водоснабжения, поданы на общегородские очистные сооружения для доочистки или сброшены в водный объект. Талые и дождевые воды по коллектору ливневой канализации подаются на очистку и в дальнейшем используются для технического водоснабжения или сбрасываются в водные объекты.
Неполная раздельная система водоотведения предусматривает отвод хозяйственно-бытовых и производственных сточных вод по единому коллектору. Отвод дождевых вод производится отдельно по коллекторам, лоткам или канавам. Как правило, неполная раздельная система используется для небольших объектов водоотведения и является первоначальным этапом создания полной раздельной системы.
Полураздельная система водоотведения предусматривает отвод смеси хозяйственно-бытовых и производственных сточных вод по одному общему коллектору, а дождевых вод — по другому. Дождевые и производственно-бытовые коллекторы по трассе водоотведения пересекаются (рис.3.8). В месте пересечения устанавливаются разделительные камеры, с помощью которыхдождевой сток полностью или частично из дождевого коллектора попадает в главный. При сравнительно малых расходах дождевых вод они полностью поступают в главный коллектор. При больших расходах дождевых вод в главный коллектор поступает лишь часть дождевого стока, протекающего по нижней (донной) части дождевого коллектора. Это наиболее загрязненная часть дождевого стока, отводимого с прилегающей территории в начальный период дождя, когда происходит смыв основной массы загрязняющих веществ. Поступающая в последующий период менее загрязненная часть дождевого стока через распределительную камеру отводится в водный объект без очистки. В смеси с дождевыми водами частично сбрасываются и сточные воды.

Рис. 3.8. Полураздельная системаводоотведения:
1— производственно-бытовая сеть; 2 — ливневая сеть; 3 — промышленное предприятие; 4 — разделительные камеры
Комбинированная система водоотведения представляет собой совокупность общесплавной системы с полной раздельной. Такая система формируется по мере развития и реконструкции канализационной сети города. В старой части города может функционировать общесплавная система водоотведения, а в районах новостроек создается полная раздельная система.
Дата добавления: 2015-08-11; просмотров: 1182;
