Учебный вопрос № 1. Приборы для определения влажности газов
Для измерения температуры точки росы в АТЧ используются следующие приборы:
- указатель точки росы Г-2;
- автоматический фотоэлектронный индикатор влажности газов 8Ш-31;
- кулонометрический индикатор влажности газов 15Ш-26.
Указатель точки росы Г-2 является индикатором влажности воздуха или кислорода.
Прибор выпускается промышленностью в двух модификациях:
- «Только для кислорода» (обозначается 1Д2.772.009-01);
- «Только для воздуха» (обозначается 1Д2.772.009).
ЗАПРЕЩАЕТСЯ прибор, предназначенный для кислорода, использовать для определения влажности воздуха, а прибор, предназначенный для воздуха, использовать для определения влажности кислорода.
Принцип действия прибора основан на переводе исследуемого газа в газ с насыщенным содержанием водяных паров путем понижения его температуры и определения температуры зеркальной поверхности крышки холодопровода в момент выпадения на ней капель воды.
Момент выпадения росы на зеркальной поверхности крышки фиксируется визуально через объектив. Температура крышки в момент выпадения росы определяется по милливольтметру, отградуированному в градусах Цельсия.
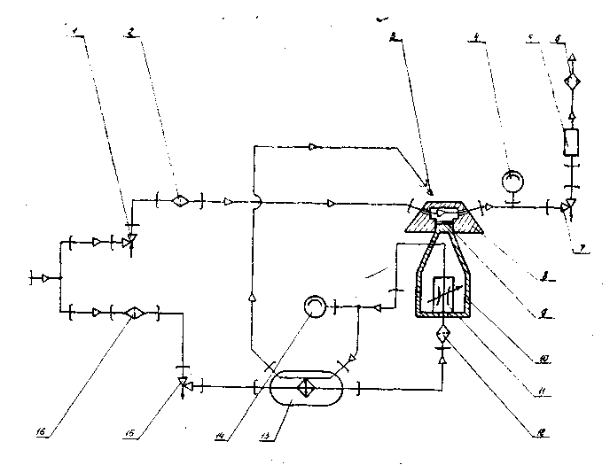
Пневматическая схема прибора представлена на рис.1.

Рис.1. Пневматическая схема прибора Г-2:
1-трубопровод; 2-трубка; 3-фильтр; 4-объектив; 5-головка; 6-манометр; 7-вентиль; 8-ротаметр; 9-холодопровод; 10-бачок; 11-крышка.
Исследуемый газ подается через трубопровод 1, трубку 2, фильтр 3 непосредственно в измерительную головку 5. Газ омывает зеркальную поверхность крышки 11, представляющую собой отполированную пластинку из красной меди, впаянную в вершину холодопровода 9, изготовленного из того же металла. К середине крышки с внутренней стороны подпаян горячий слой термопары Тп. Термопара изготовлена из хромель-копелевого сплава.
Бачок 10, наполненный жидким кислородом, служит для охлаждения холодопровода. Когда температура поверхности крышки холодопровода достигнет температуры точки росы, содержащаяся в исследуемом газе влага конденсируется и оседает на поверхности крышки в виде тумана. В момент выпадения влаги фиксируются показания милливольтметра, к которому подключена термопара.
Наблюдение за зеркальной поверхностью крышки, подсвечиваемой лампой, ведется визуально через объектив 4. Расход газа при замере устанавливается по ротаметру 8 вентилем 7. Давление в головке контролируется по манометру 6.
Прибор Г-2 является переносным, малогабаритным и состоит из двух частей: милливольтметра и измерительной головки.
Холодопровод охлаждается с помощью жидкого кислорода, заливаемого во время работы в бачок. Скорость охлаждения холодопровода изменяется путем перемещения бачка вдоль холодопровода.
Основным узлом прибора является измерительная головка с холодопроводом и термопарой. Измерительная головка состоит из корпуса, входного штуцера, фильтра и выходного трубопровода. Срез трубки подвода газа направлен на зеркальную поверхность крышки холодопровода. Фиксация трубки в заданном положении осуществляется при помощи штуцера с квадратным сечением.
Автоматический фотоэлектронный индикатор влажности 8Ш-31.
Прибор переносного типа предназначен для непрерывного и периодического контроля влагосодержания воздуха, находящегося под избыточным давлением до 150 кгс/см2. Газ, предназначенный для охлаждения зеркала, должен иметь давление 120…200 кгс/см2.
Конструкция прибора допускает эксплуатацию его при температуре окружающего воздуха от –40 до +500С и относительной влажности до 75%, а также в условиях кратковременного пребывания при повышенной влажности до 98% при температуре окружающего воздуха до +250С.
Температура, при которой содержащийся в воздухе водяной пар становится насыщенным, называется температурой точки росы. При дальнейшем понижении температуры водяной пар становится перенасыщенным, и избыток влаги выпадает в виде росы.
Это явление и используется в приборе, который фиксирует первоначальный момент выпадения росы и одновременно замеряет точку росы водяных паров воздуха.
Состояние насыщения водяного пара в приборе достигается путем охлаждения контролируемого воздуха зеркалом, само зеркало охлаждается специальным устройством.
Момент выпадения росы (момент помутнения зеркала) фиксируется фотоэлектронной системой прибора, в результате срабатывания которой на щитке прибора загорается сигнальная красная лампа «Влажный».
Прибор состоит из следующих основных частей:
- измерительной головки с системой охлаждения;
- блока питания
- электронного блока;
- щитка;
- реохорда.
Все основные части прибора, кроме реохорда, закреплены на каркасе. Реохорд укреплен на щитке и измерительной головке.
Измерительная головка с системой охлаждения (рис. 2) состоит из следующих частей: измерительной головки 1, теплообменника 3, тройника 4, коробки 5 и соединительных трубопроводов.
Измерительная головка предназначена для охлаждения и подогрева зеркала, фиксации момента выпадения росы на зеркало и для контроля температуры зеркала.
В состав измерительной головки входят: головка 14, холодопровод 7, камеры фотоэлементов 16, штуцер подвода воздуха 18, штуцер отвода воздуха 15, тубусы 3, 4, камера осветительной лампы 13, фланцы 10, 11, текстолитовые шайбы 6, 9 и шпильки 8.
| Рис. 2. Измерительная головка и система охлаждения: 1-измерительная головка; 2-мипора; 3-теплообменник; 4-тройник; 5-коробка |

Теплообменник служит для предварительного охлаждения потока воздуха, подводимого к дросселю и представляет собой аппарат змеевикового типа. Он имеет 5 рядов спирально навитых трубок, рассчитанных на рабочее давление до 350 кгс/см2.
Блок питания служит для преобразования и распределения электрической энергии, получаемой от сети переменного тока напряжением 220В, между узлами и блоками прибора.
Электронный блок предназначен:
- для автоматического регулирования заданной температуры зеркала (вместе с термистором и нагревательным элементом);
- для усиления сигнала от фотоэлементов при выпадении росы на зеркало;
- для переключения на щитке зеленой (сухой воздух) или красной (влажный воздух) СИГНАЛЬНЫХ ЛАМП.
Реохорд включен в измерительный мост и служит для задания температуры поверхности зеркала.
Работа прибора 8Ш-31 основана на взаимодействии следующих его схем:
- газовой схемы;
- оптической схемы;
- электрической схема.
Газовая схема прибора (рис. 4) состоит из магистрали контролируемого воздуха и магистрали для охлаждения зеркала.
Воздух, идущий на охлаждение зеркала 9, поступает через входной штуцер, фильтр 16, вентиль 15, теплообменник 13 и дроссель 11, через дюзу которого дросселируется в полость холодопровода 10. Охлаждение зеркала получается при дроссельном эффекте.
Холодный воздух по змеевику обтекает холодопровод и возвращается в межтрубное пространство теплообменника, охлаждая воздух, находящийся в спиральных трубках. После теплообменника воздух через патрубок 3 выходит в атмосферу. Давление в межтрубном пространстве определяется по манометру 14. Контролируемый воздух поступает через входной штуцер, вентиль 1, фильтр 2 в измерительную головку 8 и через вентиль 7, ротаметр 5 и фильтр 6 выходит в атмосферу. Давление воздуха в головке контролируется манометром 4. Фильтр препятствует попаданию атмосферной влаги в головку при отключенном приборе.
Оптическая схема прибора изображена на рис. 5. Световые лучи от лампы 5 попадают на линзу 6 и на светорассеивающее стекло 3. Через светорассеивающее стекло лучи попадают на сравнительный фотоэлемент 1. Линза 6 образует параллельный пучок лучей (лампа находится в ее фокусе), который через диафрагмы 7 попадает на зеркало 8. При отсутствии росы на зеркале параллельный пучок фокусируется линзой 9 на экране 10. Рабочий фотоэлемент не засвечивается. При выпадении на зеркало росы параллельный пучок лучей рассеивается и через линзу, минуя экран, попадает на рабочий фотоэлемент. Происходит расбаланс электрической схемы.

Рис. 4. Газовая схема прибора 8Ш-31:
1 ,7, 15-вентили; 2 ,6, 12, 16-фильтры; 3-патрубок; 4-манометр на 250 кгс/см2; 5-ротаметр на 0,6-4 л/мин; 8-измерительная головка; 9-зеркало
10-холодопривод;11-дроссель; 13-теплообменник; 14-манометр на 4 кгс/см2.
Для компенсации возможного начального светового потока рабочего фотоэлемента при отсутствии росы на зеркале при помощи иглы 4 и диафрагмы 2 подбирается световой поток на сравнительный фотоэлемент.
Выпавшую росу можно наблюдать также визуально через линзу 12, установленную в верхнем тубусе измерительной головки.
Электрическая схема прибора состоит из схемы автоматического регулятора температуры зеркала и схемы фиксации момента выпадения росы на зеркало. Схема предусматривает работу прибора в режимах «Контроль» и «Измерение».
Схема автоматического регулирования температуры (термоканал) предназначена для поддержания температуры зеркала на заданном уровне.
Схема термоканала состоит из измерительного моста, двухкаскадного усилителя, фазочувствительного каскада. Чувствительным элементом измерительного моста является термистор, величина сопротивления которого зависит от температуры.
Двухкаскадный усилитель предназначен для усиления напряжения разбаланса измерительного моста. Фазочувствительный каскад предназначен для включения или выключения нагревательного элемента при отклонении температуры зеркала от заданной по шкале реохорда.
Принцип работы термоканала сводится к поддержанию уравнительного состояния измерительного моста. Равновесие измерительного моста зависит от соотношения сопротивления 4 термистора и частей реохорда. Сопротивление термистора определяется температурой зеркала, а реохорда – положением лимба.
Схема фиксации момента выпадения росы (фотоканал) предназначена для фиксации момента выпадения росы на зеркало. Схема фотоканала состоит из фотоэлементов, делителя, резистора, усилительного каскада, ламп.

Рис. 5. Оптическая схема прибора 8Ш-31:
1-сравнительный фотоэлемент; 2, 7-диафрагмы; 3-светорассеивающее стекло; 4-иглы; 5-лампа; 6, 9-линзы; 8-зеркало; 10-экран; 11-рабочий фотоэлемент; 12-линза.
Кулонометрический индикатор влажности 15Ш-26
Прибор 15Ш26 представляет собой автоматический, искробезопасный, пылебрызгозащищенный, переносной, показывающий и записывающий прибор для измерения микроконцентраций влаги в воздухе, азоте, кислороде, аргоне, гелии, водороде.
В состав прибора входят:
- датчик Д-1;
- блок питания БП-1;
- вторичный прибор ВП-1 с комплектом ЗИП;
- побудитель расхода газа ПРГ-1;
- измеритель расхода газа ИРГП-2;
- одиночный комплект ЗИП.
Категорически запрещается работа датчика с другими блоками питания и вторичными приборами, не входящими в комплект прибора 15Ш26.
Принцип действия прибора иллюстрирует рис. 6, на котором изображен в разрезе трубчатый чувствительный элемент анализатора влажности с источником питания и измерителем тока.
Во внутреннем канале цилиндрического стеклянного корпуса 1 размещены три платиновые электроды, выполненные в виде геликоидальных несоприкасающихся спиралей. Между электродами нанесена пленка 5 частично гидратированной пятиокиси фосфора Р2О5, обладающая способностью очень хорошо поглощать влагу. Через канал чувствительного элемента в направлении, указанном стрелкой, непрерывно подается анализируемы газ, причем расход газа поддерживается строго постоянным с помощью специальных регулирующих устройств.
Геометрические размеры элемента и расход газа подобраны таким образом, что влага практически полностью извлекается из газа.
Поглощенная влага, соединяясь с веществом пленки, образует раствор фосфорной кислоты с высокой удельной проводимостью. К выводам электродов подключен источник напряжения постоянного тока 9. Величина напряжения превышает потенциал разложения воды так, что одновременно с поглощением влаги ведется ее электролиз.
В установившемся режиме количество поглощений и разложений в единицу времени воды равны и, следовательно, ток электролиза, измеряемый микроамперметром 6, является точной мерой концентрации влаги в анализируемом газе.
Результаты измерения влажности газов при помощи прибора 15Ш26 абсолютны и не требуют калибровки по эталонным газовым смесям.
Комплект прибора представлен на рис. 7. Он состоит из датчика 1, побудителя расхода газа 2, блока питания 3 и вторичного прибора 4.
При разовых или кратковременных (менее 10 ч) замерах влажности газов, находящихся под давлением до 0,3 кгс/см2, последовательно с датчиком подключается побудитель расхода газа ПРГ-1.
При кратковременных замерах влажности питание датчика осуществляется от блока аккумуляторов, встроенного в датчик. При длительных замерах влажности датчик подключается к блоку питания и прибор работает от сети напряжением 220 или 36В переменного тока или напряжением
В постоянного тока.
При необходимости записи измерений к блоку питания подключается вторичный прибор ВП-1.
Датчик Д-1 является основным блоком изделия. Он представляет собой искробезопасный, переносной, автоматический, показывающий прибор с автономным источником питания для измерения микроконцентраций влаги в газах. Побудитель расхода газа ПРГ-1 предназначен для просасывания анализируемого газа через датчик при избыточном давлении газа менее 0,3 кгс/см2. Он представляет собой электромагнитный насос мембранного типа. Питание побудителя от сети переменного осуществляется от сети переменного тока напряжением 220В±10%, частотой 50Гц через однополупериодный выпрямитель.

Рис.6. Принцип действия прибора 15Ш-26:
1-корпус; 2-электрод контрольной части чувствительного элемента; 3-электрод рабочей части чувствительного элемента; 4-электрод общий; 5-пленка сорбента; 6-микроамперметр; 7-резистор R=100 Ом; 8-шунт микроамперметра; 9-источник питания.
Блок питания БП-1 предназначен для питания измерительной схемы датчика прибора стабилизированным постоянным искробезопасным напряжением при работе прибора от сети переменного тока напряжением 220В и 36В±10%, частотой 50Гц или от сети постоянного тока напряжением
В.
Блок питания обеспечивает питание измерительной схемы прибора стабилизированным напряжением в пределах 42,5…51,5В и питание нагревателя прибора стабилизированным напряжением в пределах 19,6…24,2В.
Вторичный прибор ВП-1 предназначен для записи показаний датчика прибора во времени и сигнализации о предельных значениях измеряемой влажности.
В качестве вторичного прибора применяется электронный потенциометр КПС2-004ИТ-4 со шкалой 0…10 мВ.
Для использования в данном изделии шкала потенциометра, выполненная в мВ, заменяется новой шкалой, отградуированной в ррm Н2О и в 0С по точке росы.

Дата добавления: 2015-08-11; просмотров: 2204;
