Размещение участков при усадебных и блокированных домах
Размещая участки, учитывают следующее:
а) для удобства организации территории села участок при усадебном доме принимается равным 0,2 га.
При планировке участков и размещении зданий на них следует учитывать санитарные требования, солнечную инсоляцию жилых помещений.
б) при блокированных домах, на одну квартиру выделяется 0,075 га, для размещения хозяйственных построек.Участки блокированных домов делят на равные части. Наиболее целесообразные варианты деления участков при доме показаны на рисунке 3.

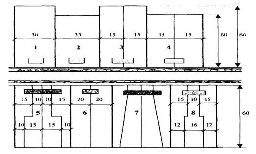
Рисунок 3 - Варианты планировки участков при жилых домах:
1 - усадебный одноквартирный дом с участком 0,2 га;
2 - усадебный одноквартирный дом с участком 0,2 га,
3 - усадебный двухквартирный дом с участком 0,2 га,
4 - усадебный двухквартирный дом с участком 0,18 га;
5 - блокированный четырехквартирный дом с участком 0,3 га;
6 - блокированный двухквартирный дом с участком 0,24 га;
7 - блокированный четырехквартирный дом с участком 0,3 га,
8 - блокированный трехквартирный дом с участком 0,24 га.
Вдоль улицы дома должны располагаться как можно ближе друг к другу, но с обеспечением противопожарных норм.
Дата добавления: 2015-08-21; просмотров: 966;
